Projecten

In de wereld van technologie en innovatie is elk project een verhaal van passie, vastberadenheid en creativiteit. Op deze pagina nodig ik je uit om een duik te nemen in mijn divers portfolio, dat een reeks van inspirerende projecten omvat waar ik met trots aan heb gewerkt. Van professionele opdrachten voor verschillende klanten tot persoonlijke hobbyprojecten, elk stuk weerspiegelt mijn toewijding aan kwaliteit en innovatie.

Mijn reis als softwareontwikkelaar en uitvinder heeft me langs een veelzijdig pad geleid, vol uitdagingen en overwinningen. Deze projecten zijn niet alleen een showcase van mijn technische vaardigheden, maar ook van mijn vermogen om unieke ideeën tot leven te brengen en aan te passen aan de specifieke behoeften van elke klant.

Blader door mijn werk en ontdek de diverse toepassingen van technologie die ik heb verkend, van geavanceerde webontwikkeling tot inventieve oplossingen die de grenzen van het mogelijke verleggen. Elk project hier is een stukje van mijn professionele reis en een getuigenis van mijn toewijding aan voortdurende groei en innovatie.

AI Chatbot Platform voor Servicebedrijven

Project ImageIntelligente Conversatie- en Boekingsassistent

Assist Works AI is een geavanceerd chatbot-platform dat geïmplementeerd kan worden op websites van fietsenwinkels en andere servicebedrijven die klanten willen helpen via een intelligente conversatie-assistent. Hoewel de tool specifiek ontwikkeld is voor servicebedrijven, is de markt veel groter en kan het op diverse websites worden ingezet.

Het systeem biedt een volledig beheerpaneel waarin je precies kunt zien welke gesprekken zijn gevoerd, hoe deze zijn afgelopen, of er een boeking is gemaakt en of er nog contact moet worden opgenomen. Uniek is de mogelijkheid om real-time in te grijpen in lopende gesprekken, waardoor je direct kunt assisteren wanneer de AI hulp nodig heeft.

Bedrijven kunnen eenvoudig hun bedrijfsgegevens configureren, inclusief openingstijden, alle diensten met bijbehorende prijzen en duur. Het systeem ondersteunt agendakoppelingen met externe software, waardoor boekingen direct in het bestaande systeem worden opgenomen.

Volledige controle over de AI: je kunt de prompt configureren die bepaalt hoe de AI reageert, het AI-gedrag fine-tunen en een uitgebreide lijst bijhouden met veelgestelde vragen en antwoorden. Dit zorgt ervoor dat de chatbot altijd accuraat en op maat reageert voor jouw specifieke bedrijf.

Het platform is white label opgezet, waardoor het voor meerdere bedrijven tegelijk kan worden ingezet. Elke klant krijgt een volledig op maat gemaakte chatbot die naadloos integreert met hun website en bedrijfsprocessen.

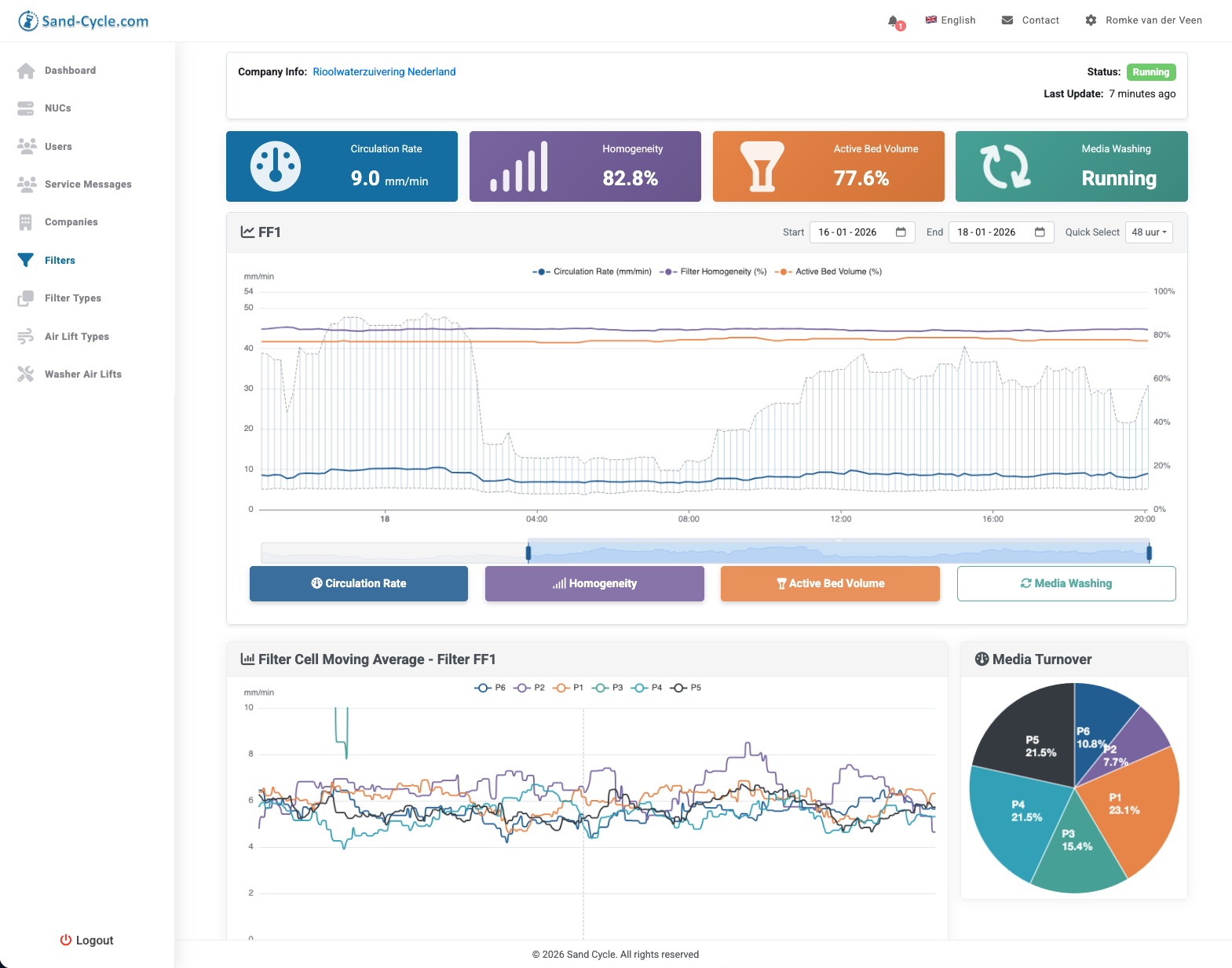
Sandfilter Monitoring Systeem V3

Project ImageNext-Generation IoT Monitoring voor Waterzuivering

SandCycle begon in 2015 als innovatief project voor real-time monitoring van zandfilters in waterzuiveringsinstallaties.

We hebben het sindsdien continu onderhouden, uitgebreid en getransformeerd tot een robuust systeem dat complexe industriële uitdagingen aanpakt.

Zand filters, normaal black boxes, worden volledig transparant met tags in het filterbed voor 24/7 monitoring van zandcirculatie, homogeniteit en snelheid. IoT NUC’s op locatie, ondersteund door mobiele dataverbindingen en reverse proxy, zorgen voor een beveiligde live synchronisatie tussen offline en online omgevingen.

Complexe algoritmes draaien lokaal voor snelle analyses en besturing, terwijl de centrale kamer real-time dashboards, grafieken en alarmen biedt voor vroegtijdige detectie van oneffenheden – zodat installaties non-stop kunnen doordraaien.

Functionaliteiten omvatten:

  • Offline/online synchronisatie met queue voor gescande tags
  • Custom alarmen (critical/warning) via SMS, email en 2FA
  • Rapporten met grafieken voor zandsnelheid en vergelijkingen over filters
  • Beheer van dataloggers, NUC’s en filterinstallaties met tekeningen.

Schaalbare, high-tech oplossingen voor de zware industriële domeinen.

Uren registratie, salaris en facturatie systeem V2

Project ImageNext-Generation Workflow voor Windenergie Sector

Eind 2025 zijn we gestart met de ontwikkeling van Easy Hour V2, een volledig nieuwe versie op maat voor Redak, een groeiend windmolenbedrijf in Alkmaar. Het bedrijf groeide zo sterk dat de oude Easy Hour uit 2015 niet meer voldeed aan de administratieve behoeften.

Samen met een team van ontwikkelaars hebben we een nieuw klikdemo ontworpen met alle gewenste functionaliteit. Het systeem bevat alle bewezen functionaliteiten van het oude Easy Hour pakket, maar dan volledig vernieuwd en verbeterd.

Het centrale nieuwe scherm maakt het mogelijk om gemaakte projecturen zowel voor de salarisadministratie goed te keuren én direct klaar te zetten voor facturatie, met een ingebouwde controle- en correctieronde mogelijkheden. Dit elimineert dubbele handelingen en versnelt de workflow enorm.

Het systeem bevat live koppelingen met Exact (boekhouding) en Timly (warehouse systeem), waardoor data real-time gesynchroniseerd wordt en handmatige invoer overbodig is.

Nieuwe functionaliteiten specifiek voor de windenergie sector: - Prijsafspraken met klanten inclusief einddatum en basistarief - Maatwerkrapporten met uitgebreide uitdraaimogelijkheden - Artikelsets voor materialen die bij klanten op locatie worden gebruikt - Windparkinstallatiesbeheer waarbij alle installaties worden bijgehouden en gekoppeld aan klanten en opdrachten

Alle verbeterpunten die we vanuit de ontwikkeling van het oude Easy Hour hadden geïdentificeerd, zijn hierin meegenomen. Het project wordt Q1 2026 in gebruik genomen.

Geautomatiseerde Marktplaats Manager

Project ImageSlimme API-Koppeling voor Zoeken en Plaatsen

ebben een geavanceerd systeem ontwikkeld dat via de Marktplaats API automatisch zoekt naar relevante aanbiedingen en advertenties plaatst – perfect voor efficiënte marktmonitoring en verkoopautomatisering.

Het systeem scant real-time op keywords, filtert resultaten en genereert/plaatst advertenties met actuele prijzen, voorraden en beschrijvingen, inclusief realtime updates voor maximale conversie. Klanten besparen tijd en maximaliseren bereik door volledige automatisering van zoekopdrachten, plaatsing en beheer.

Momenteel onderzoeken we een vergelijkbare integratie met Vinted, gebruikmakend van hun Pro Integrations API voor batch-items, listings en verkoopbeheer. Dit project onderstreept onze expertise in API-koppelingen voor e-commerce schaling.

  • Automatisch zoeken: Keyword-gebaseerde scans met filters
  • Advertentie-plaatsing: Via POST-requests met attributes en JSON
  • Realtime sync: Prijzen, stock en verwijdering
  • Toekomstig: Vinted-ondersteuning in ontwikkeling


LocalAI: De Zelflerende AI-Assistent

Project ImageRevolutionaire Ontwikkeling met LangChain, Streamlit en Llama 2

LocalAI, mijn nieuwste innovatie, is een baanbrekende AI-assistent gebouwd op een krachtige combinatie van Python, het LangChain framework, en de Llama 2 AI van OpenAI. Deze geavanceerde tool leest en analyseert mijn softwarecode van diverse projecten, waardoor het in staat is om losse componenten te genereren en mij actief te ondersteunen bij het ontwikkelen van nieuwe uitbreidingen. De kern van LocalAI is zijn dynamische leerproces: door een ingebouwde 'refresh'-knop kan de AI veranderde bestanden continu inlezen en zijn dataset up-to-date houden. Dit wordt mogelijk gemaakt door de integratie van een lokale vector dataset, die in harmonie werkt met de geavanceerde mogelijkheden van Llama 2. LocalAI staat symbool voor een nieuwe era in softwareontwikkeling, waarbij AI niet alleen een hulpmiddel is, maar een actieve partner in het creatieproces zonder dit te hoeven delen met een externe AI.

Duurzaam Winkelen met CartMoodIndex

Project ImageJouw Gids voor Bewuste Productkeuzes

Ontdek een nieuwe manier van winkelen met CartMoodIndex, een revolutionaire app die duurzaamheid en persoonlijke voorkeuren samenbrengt. CartMoodIndex is jouw persoonlijke duurzaamheidsscore, bepaald door wat jij belangrijk vindt. Met een simpel scanproces helpt de app je om bewustere keuzes te maken in de supermarkt. Producten worden beoordeeld met een score van 0 tot 100, waarbij een score van 80 of hoger aangeeft dat een product perfect aansluit bij jouw voorkeuren en waarden. Geïnspireerd door de Duurzame Ontwikkelingsdoelen (SDG's) van de Verenigde Naties, streeft CartMoodIndex ernaar om duurzaamheid meer dan alleen een modewoord te maken. Het is een commitment aan onze planeet, waarbij elke aankoop bijdraagt aan een betere wereld. Met CartMoodIndex in je hand, wordt elke keuze die je maakt een stap richting een duurzamere toekomst. Cartmoodindex.com

Deep Dive Tracker: De Ultieme Freediving Companion voor de Apple Watch

Project ImageNavigeer in de diepte met geavanceerde biometrische en omgevingsmetingen

Ontdek de grenzen van uw duikvermogen met de "Deep Dive Tracker", een innovatieve Apple Watch-app speciaal ontworpen voor freedivers. Deze app is niet alleen uw virtuele duikpartner, maar ook een essentieel hulpmiddel voor het trainen en monitoren van uw prestaties onder water.

Belangrijkste kenmerken:

  • Gezondheidsintegratie: Naadloze synchronisatie met Apple's HealthKit.
  • Zwemslag Analyse: Gedetailleerde statistieken over zwemslagen.
  • Stress Monitoring: Gedetailleerde statistieken over stressniveaus.
  • Kroonwiel Integratie: Start en pauzeer duiken met een draai aan de kroon.
  • Waterbestendigheid Info & Water Lock: Automatische detectie en activatie.

De "Deep Dive Tracker" is de ultieme app voor serieuze freedivers die op zoek zijn naar gedetailleerde tracking en verbetering van hun duikprestaties. Met deze app aan uw zijde, bent u klaar om nieuwe dieptes te verkennen met vertrouwen en precisie.



VERE: De Toekomst van Fitness en Voeding

Project ImageEchtFit.io - Revolutionaire AI-gedreven Gezondheidscoach

EchtFit.io introduceert VERE, een baanbrekend AI-systeem dat de grenzen van traditionele fitness- en voedingstracking verlegt. VERE, ontwikkeld als onderdeel van EchtFit, is jouw persoonlijke digitale tweeling die elke beweging, set en herhaling nauwkeurig registreert, en dit transformeert in realtime trainingsgegevens. Met de EchtFit tracking dots wordt elke oefening en beweging in 3D-ruimte vastgelegd, waarbij alle intensiteit, gewichten, krachten en fysica betrokken zijn. Hierdoor worden de beperkingen van online en in-real-life training overwonnen, en wordt VERE jouw altijd beschikbare fitnesscoach die je training op elk detailniveau begeleidt.

VERE onderscheidt zich door zijn vermogen om zich actief aan te passen aan jouw dieet, gemoedstoestand en fysieke doelen, resulterend in de meest effectieve fysieke respons met minimale kans op blessures. Dit niveau van gepersonaliseerde begeleiding wordt versterkt door VERE's voedingsinname tracking, waardoor het volgen van je voeding snel, gemakkelijk en leuk wordt. Scan simpelweg de barcode van je voedingsproduct en VERE kent direct de volledige voedingswaarde.

EchtFit.io's benadering gaat verder dan alleen fysieke gezondheid. Het omvat een holistische kijk op welzijn, waarbij rekening wordt gehouden met aspecten buiten de sportschool, zoals dieet, slaap en emoties, die allemaal je kwaliteit van leven en fitheid beïnvloeden. VERE is niet alleen een tool; het is een gesprekspartner die antwoorden en oplossingen biedt op zelfs de meest specifieke en willekeurige vragen, waardoor je een diepgaand begrip krijgt van je eigen gezondheid en welzijn

Efficiëntie in Palletbeheer: De High-Speed Multi Pallet Sorteerlijn

Project ImageInnovatieve Palletsortering en -reparatie door Pallet Sorting Systems

De High-Speed Multi Pallet Sorteerlijn van Pallet Sorting Systems B.V. markeert een keerpunt in palletbeheer en recycling. Dit geavanceerde systeem, aangedreven door Multi Sorter Robots, is in staat om pallets te sorteren, te repareren en tot wel 40 verschillende types te onderscheiden. Met de focus op snelheid en efficiëntie, biedt het systeem de meest kosteneffectieve oplossing voor palletsortering, waarbij de operationele kosten tot minder dan 10 eurocent per pallet worden teruggebracht. Het modulaire ontwerp van de lijn, inclusief een pallettype-selector, biedt veelzijdigheid en aanpassingsvermogen aan verschillende palletgroottes en -behoeften. Dit systeem is niet alleen robuust en betrouwbaar, maar garandeert ook een snelle terugverdientijd van de investering binnen twee jaar, terwijl het beduidend de kosten van handmatige sortering verlaagt. Pallet Sorting Systems BV, als toonaangevende leverancier in de palletindustrie, staat voor innovatie en duurzaamheid in palletsortering, en zet daarmee een nieuwe standaard in efficiënt palletbeheer

Boekencarrousel: Innovatieve Boekpresentatie in Bibliotheek De Tweede Verdieping

Project Image"Digitale Ontsluiting van Teruggebrachte Boeken in Nieuwegein

In een unieke samenwerking met Alex Talsma van Digitectuur, heeft Bibliotheek De Tweede Verdieping in Nieuwegein een digitale boekencarrousel ontwikkeld. Deze innovatieve oplossing toont scrollende boeken op verschillende schermen, om zo aandacht te vestigen op specifieke categorieën en recent teruggebrachte boeken. Dit laatste is bijzonder effectief, aangezien teruggebrachte boeken vaak de meest gewilde titels zijn. Door deze boeken direct onder de aandacht te brengen, worden ze sneller opnieuw uitgeleend, wat de efficiëntie van de bibliotheek aanzienlijk verbetert en extra werk bespaart bij het terugplaatsen van boeken.

Digitale Verhalenrevolutie: TiNO's Interactieve Beleving

Project ImageVerbinden van Lokale Verhalen en Technologie in Nederlandse Steden

TiNO's project, een initiatief dat 'de nationale merknaam voor lokale verhalen' belichaamt, brengt een unieke mix van vermaak en educatie naar diverse Nederlandse steden. Deze 'tiny experiences' zijn ontworpen om zowel jong als oud te boeien en bieden een scala aan unieke, toegankelijke belevenissen. Van virtuele luchtballonvaarten over steden tot interactieve shows, biedt elke TiNO locatie een diepe duik in het lokale DNA en de verhalen van de omgeving. Met de eerste TiNO in Baarn en nieuwe locaties op komst, waaronder Breda en Fryslân, richt het project zich op het thematiseren van lokale cultuur en geschiedenis zoals de Elfstedentocht en het Hanze thema. Bezoekers worden uitgenodigd om de voorruimte te verkennen, deel te nemen aan quizzen en geïnspireerd te worden door wat er te doen is in de regio. Dit project, verrijkt met een interactieve app ontwikkeld in samenwerking met Freed uit Surhuisterveen, brengt een dynamische, digitale dimensie in de lokale storytelling en cultuurbeleving

Koopjesjager: Slimme Marktplaats Notificatie App

Project ImageVoorop in de Jacht op Online Aanbiedingen

Voor een klant is een innovatieve applicatie ontwikkeld die de kunst van het vinden van koopjes op online marktplaatsen naar een hoger niveau tilt. De app stuurt automatisch een e-mail zodra er een nieuwe advertentie wordt geplaatst die overeenkomt met de ingestelde zoekwoorden van de gebruiker. Dit stelt de klant in staat om mogelijk als eerste te reageren op aantrekkelijke aanbiedingen, waardoor de kans op succesvolle koopjes aanzienlijk toeneemt. Deze tool is een game-changer voor fervente online shoppers, die nu een stap voor kunnen zijn in de steeds competitievere wereld van online marktplaatsen. Marktplaats scrapper

ISIN2LEI Portal: Geavanceerd Zoeken in Financiële Registraties

Project ImageEfficiënte Ontsluiting van LEI en ISIN Koppelingen

De ISIN2LEI portal is een gespecialiseerde zoekservice, ontwikkeld om gebruikers een gestroomlijnde toegang te bieden tot LEI (Legal Entity Identifier) en ISIN (International Securities Identification Number) registraties. Deze portal maakt het mogelijk om snel en efficiënt de koppelingen tussen deze twee cruciale financiële identificatiesystemen te doorzoeken en te analyseren. Het dient als een essentieel hulpmiddel voor professionals in de financiële sector, die behoefte hebben aan nauwkeurige en up-to-date informatie over entiteiten en hun bijbehorende effecten.

Dynamische Offerte- en Planningsportal voor Groepactiviteiten

Project ImageEfficiëntie en Innovatie bij Exito.nl en Anders.nl

Voor Exito.nl en Anders.nl is een geavanceerd planning- en offertesysteem ontwikkeld, gericht op groepactiviteiten. Deze online tool stroomlijnt het proces van het samenstellen en versturen van offertes, waardoor dit nu realtime tijdens telefoongesprekken kan worden gedaan. Met diverse handige functionaliteiten, zoals de mogelijkheid voor klanten om offertes online te ondertekenen, wordt de offerte eenvoudig omgezet in een concrete opdracht. Deze innovatie heeft de vroeger tijdrovende taak van offerte- en planningsmanagement aanzienlijk vereenvoudigd en geoptimaliseerd.

Sand-Cycle: Innovatie in Waterfiltratie

Project ImageGeavanceerde Monitoring en Controle van Zandfilters

Sand-Cycle van Brightwork is een baanbrekend project dat de efficiëntie en prestaties van continue zandfilters revolutioneert. Door gebruik te maken van geavanceerde RFID-technologie, biedt Sand-Cycle een krachtige oplossing voor het op afstand monitoren en controleren van zandfilterbedden. Deze innovatie is niet alleen een middel om operationele kosten te verlagen, maar maakt het dagelijks beheer van filterinstallaties aanzienlijk eenvoudiger. De RFID-tags die aan het zandfilterbed worden toegevoegd, fungeren als een proxy voor de zandbeweging in het filter, wat een nauwkeurige en betrouwbare weergave van de filterprestaties mogelijk maakt. Na een succesvolle lancering in Nederland, wordt Sand-Cycle nu ook toegepast in internationale projecten, zoals in Engeland en Zwitserland. Deze technologie illustreert de toewijding van Brightwork aan duurzaamheid en innovatie in waterbehandeling, en bevestigt haar positie als een pionier in milieuvriendelijke waterzuiveringstechnieken

Maatwerkplanningsportaal voor BijzonderZorgkind

Project ImageEfficiënte Zorgplanning en Cliëntbetrokkenheid

BijzonderZorgkind.nl, een aanbieder van specialistische kinderthuiszorg, heeft een op maat gemaakt planningsportaal in gebruik genomen voor het effectief inplannen van medewerkers op cliënten. Het portaal stelt cliënten in staat hun gebruikte zorguren te fiatteren, waarbij het systeem is uitgebreid om PGB-cliënten te accommoderen en te koppelen aan de salarisadministratie. Dit draagt bij aan een gestroomlijnde zorgplanning en verhoogt de betrokkenheid en transparantie voor zowel zorgverleners als cliënten.

Uren registratie, salaris en facturatie systeem

Project ImageEfficiënte Workflow met Uren- en Materiaalbeheer

In samenwerking met Bas Lolkema van Mocotech is een uitgebreid bedrijfsbeheersysteem ontwikkeld, specifiek afgestemd op de behoeften van bedrijven in de machinebouw en technische dienstverlening.

Het systeem onderscheidt zich door een unieke scheiding tussen interne uren (voor Salaris) en factureerbare uren, waardoor fouten bij facturatie worden voorkomen. Medewerkers kunnen eenvoudig uren registreren met bijlagen zoals foto's en PDF's, terwijl het systeem automatisch herinneringen verstuurt via e-mail en SMS wanneer uren vergeten worden in te vullen. Geautomatiseerde facturatie genereert uitgebreide facturen met gedetailleerde samenvattingen per medewerker, artikel, datum en project. Dit heeft geleid tot een drastische reductie van vragen van klanten. Het systeem ondersteunt ook pro forma facturen en export naar boekhoudpakketten zoals BaseCon en Exact.

Daarnaast bevat het systeem een documentbeheermodule die automatisch waarschuwt wanneer certificaten of rijbewijzen bijna verlopen, en exportfunctionaliteit naar HR-salarisystemen.

Het resultaat? Mocotech groeide naar 25 medewerkers, terwijl de administratieve tijd werd teruggebracht van 3 dagen per week naar een fractie daarvan. De ondernemer kon zelfs zelf op de werkvloer staan (letterlijk: bovenop een windmolen in Noorwegen) terwijl het bedrijf efficiënt bleef draaien.



Interactieve Reis door het Afsluitdijk Waddencenter: QR-Code Verrijkte App

Project ImageEen Meertalige Beleving in Technologie en Natuur

Voor het Afsluitdijk Waddencenter (AWC) is een meertalige app ontwikkeld die de bezoekerservaring verrijkt door middel van QR-codes. Deze codes, wanneer gescand door bezoekers, triggeren interactieve animaties die getoond worden op schermen binnen het centrum. Deze innovatieve technologie, geïntegreerd met de backend, biedt gedetailleerde informatie over de tentoonstellingen en de omgeving. Het gebruik van QR-codes maakt de expositie niet alleen educatief, maar ook dynamisch en betrokken, waarbij bezoekers op een interactieve manier leren over de rijke geschiedenis en het natuurlijke erfgoed van de Afsluitdijk.

Geavanceerd IoT Dashboard voor Landbouwbeheer

Project ImageReal-time Weer- en Gewasmonitoring met Innovatieve Weerpalen

In samenwerking met Wouter Slagman van Slagman Mechatronica is een geavanceerd IoT-dashboard ontwikkeld waarmee boeren inzicht krijgen in de gegevens van hun weerpaal. Deze weerpaal, geplaatst in landbouwvelden, levert essentiële informatie over de omstandigheden van gewassen, zoals de noodzaak van irrigatie en het risico op schimmels. Het dashboard bevat dynamische algoritmes voor het detecteren van virussen, waardoor boeren sneller kunnen reageren op veranderende omstandigheden en hun oogst effectiever kunnen beheren.

Interactieve Piano Trap: Stimulans voor Beweging in Bibliotheek School 7

Project ImageCreatieve Samenwerking tussen Digitectuur en Bibliotheek van Den Helder

In samenwerking met Alex Talsma van Digitectuur is een unieke softwaremodule ontwikkeld voor een Piano Trap in de Kopgroep School 7 Bibliotheek van Den Helder. Deze innovatieve creatie, een trap die muzikale tonen produceert bij het belopen, is ontworpen om het gebruik van de trap te stimuleren en bezoekers een vrolijke en beweeglijke ervaring te bieden. Dit creatieve project draagt bij aan een interactieve en speelse omgeving in de bibliotheek, waarbij beweging en plezier hand in hand gaan.

Projectplanning: Hycom & Hydac Geavanceerd Planningsysteem

Project ImageOptimalisatie van Personeel en Materiaalbeheer in Engineering

Voor Hycom, een specialist in hydraulische systemen, is een geavanceerd planningsysteem ontwikkeld om personeel en materiaal efficiënt in te zetten voor projecten. Dit systeem stelt Hycom in staat om met de complexiteit van engineeringprojecten om te gaan door rekening te houden met de beschikbaarheid en vrije dagen van medewerkers. Het biedt een dynamische oplossing voor het managen van middelen, waardoor projecten soepel en effectief worden uitgevoerd. Dit systeem verbetert niet alleen de interne organisatie en planning, maar draagt ook bij aan de algehele productiviteit en klanttevredenheid bij Hycom.

Geautomatiseerd Uren- en Factureringssysteem: Efficiëntie in Tijdmanagement

Project ImageNaadloze Online Urenregistratie en Facturatie voor Zakelijke Klant

Voor een zakelijke klant is een uitgebreid uren- en factureringssysteem ontwikkeld, waardoor het bijhouden van werkuren door medewerkers volledig online verloopt. Dit systeem biedt niet alleen gemak bij het invoeren van uren, maar herinnert medewerkers er ook aan als ze hun uren nog niet hebben ingevuld. Aan het einde van de maand maakt het systeem het mogelijk om eenvoudig en efficiënt facturen te genereren, compleet met gedetailleerde specificaties, na een grondige controle en fiat van de ingevoerde uren en kilometerstanden. Deze oplossing zorgt voor gestroomlijnde administratieve processen en draagt bij aan de nauwkeurigheid en transparantie van de bedrijfsvoering.

NROI: Revolutionaire Transparantie in Orale Implantologie

Project ImageEen Nieuw Tijdperk van Patiëntgerichte Zorg en Behandelaarssamenwerking

Het Nationaal Register voor Orale Implantologie (NROI) is een innovatief landelijk register dat een nieuwe standaard zet in de implantologie. Dit register biedt real-time informatie over gebruikte implantologische materialen en handelingen, waardoor alle betrokken behandelaren direct toegang hebben tot cruciale gegevens. Het NROI maakt het mogelijk om geplaatste tandimplantaten, botopbouwmaterialen, abutments en suprastructuren inclusief artikel- en lotnummer gratis en veilig te registreren. Deze transparantie is essentieel, gezien de toenemende diversiteit van implantaatfabrikanten en de noodzaak voor patiënten om te weten welk type implantaat zij hebben. Het NROI faciliteert niet alleen een uniforme uitwisseling van patiëntgegevens tussen behandelaren, maar biedt patiënten ook een up-to-date digitaal implantaatpaspoort dat wereldwijd geraadpleegd kan worden. Dit initiatief, dat gericht is op gebruiksgemak en kostenefficiëntie, is een belangrijke stap voorwaarts in het veld van orale implantologie en verbetert de kwaliteit van zorg aanzienlijk

Geoptimaliseerd Orderbeheer voor Richmond Interiors

Project ImageNaadloze Integratie en Efficiëntie in Interne Bestelprocessen

In een samenwerkingsverband met de Mannen van Waarde uit Heerenveen is voor Richmond Interiors een geavanceerd intern ordersysteem ontwikkeld. Dit systeem maakt het mogelijk voor het bedrijf om interne orders sneller en efficiënter samen te stellen en bevestigingen direct naar klanten te versturen. Bovendien stelt het verkopende partijen in staat om direct orders in het systeem te plaatsen, wat de communicatie en verwerking aanzienlijk vereenvoudigt. Deze innovatie zorgt voor een stroomlijning van het gehele bestelproces, wat resulteert in een verbeterde klantenservice en operationele efficiëntie.

Auto's importen Offerte systeem

Project Imagev.d. Berg Autoimport Procesoptimalisatie

Voor van der Berg Autoimport hebben we geholpen bij het in kaart brengen van de processen en hiervoor een procesoptimalisatie plan geschreven. Zijn gehele werkproces en administratie is ver geoptimaliseerd. Het overtikken van gegevens is nu verleden tijd en vd Berg kan zich richten op zijn markt.

Cruciale Software voor Teststraten: Lead Healthcare's Innovatie Tijdens COVID-19

Project ImageSamenwerking voor Efficiënte Testprocessen en Toegangsbeheer

Tijdens de uitdagende periode van de COVID-19 pandemie, hebben we in samenwerking met Online Identity en We Are You voor Lead Healthcare de software voor teststraten ontwikkeld en onderhouden. Dit systeem was essentieel voor 'Testen voor Toegang', waarmee mensen toegang kregen tot evenementen na een negatieve COVID-test. De software omvatte koppelingen met laboratoria en zorgde voor een efficiënte verwerking van testresultaten, wat een sleutelrol speelde in het beheer van de gezondheidscrisis en het mogelijk maakte voor mensen om veilig deel te nemen aan openbare evenementen.

Digitale Innovatie in COVID-Testen: Leadhealthcare's Laboratoriumnetwerk

Project ImageGeautomatiseerde Verbindingen voor Snel en Betrouwbaar Testen

In samenwerking met Online Identity heeft Leadhealthcare tijdens de COVID-19 pandemie een baanbrekende software ontwikkeld die een cruciale digitale schakel vormde tussen verschillende laboratoria. Dit digitale knooppunt faciliteerde de verzending van digitale testaanvragen naar de laboratoria, waar vervolgens de monsters werden ontvangen en getest. Na de analyse werden de testresultaten via dezelfde digitale koppeling efficiënt teruggezonden. Deze innovatie zorgde voor een versnelling en verbetering van het testproces, wat van groot belang was voor de volksgezondheid tijdens de pandemie.

LeadHealthCare's Digitale Transformatie: Pionier in Sneltesten

Project ImageIn samenwerking met Online Identity hebben we de website en backend voor Covidsneltestraat.nl uitgebreid, extra beveiligd, GGD positieve meldingen automatisch doorsturen en voorzien van koppelingen met diverse laboratoria. Ook hebben we de applicatie zo uitgebreid dat hij voor verschillende evenementen/bedrijven/instellingen ingezet kon worden die behoefte hadden aan een eigen teststraat. Zoals Eurovisie songfestival, Politie Nederland,…

Door de samenwerking met Online Identity heeft LeadHealthCare gedurende de COVID-19 pandemie een cruciale rol gespeeld als de grootste aanbieder van sneltesten in Nederland. De ontwikkeling en uitbreiding van de software voor Covidsneltestraat.nl omvatte geavanceerde beveiligingsupdates, automatische meldingen aan de GGD bij positieve tests en integraties met diverse laboratoria. Deze technologische vooruitgang maakte het mogelijk de software flexibel in te zetten voor verschillende organisaties en evenementen, zoals het Eurovisie Songfestival en Politie Nederland, om hun eigen teststraten effectief te beheren.

Real-Time Bezoekersmonitoring: Alco Beveiliging's 3D Cameratechnologie

Project ImageGeavanceerde Telsystemen voor Evenementen en Openbare Ruimtes

Voor Alco Beveiliging is een state-of-the-art bezoekersaantal-registratiesysteem ontwikkeld, essentieel voor evenementenbeheer tijdens en na de Corona pandemie. Met behulp van 3D-camera's worden bezoekersaantallen nauwkeurig geteld, zelfs wanneer grote groepen tegelijkertijd binnenkomen. Deze 3D-technologie onderscheidt individuen en kan zelfs volwassenen van kinderen scheiden, wat het aanzienlijk nauwkeuriger maakt dan traditionele 2D-camera's of andere telsystemen. Via een realtime dashboard kunnen gebruikers de actuele bezoekersaantallen inzien, en ook historische data raadplegen, wat cruciaal is voor effectief evenementen- en terreinbeheer.

ING-Verkooploep Integratie: Revolutionaire Data Extractie Tool

Project ImageNaadloze Dataoverdracht voor Geoptimaliseerde Financiële Processen

In een samenwerking met ING is een geavanceerde data-extractietool ontwikkeld die de systemen van ING dagelijks voedt met data vanuit Verkooploep. Deze maatwerkoplossing zorgt voor een betrouwbare en efficiënte stroom van essentiële informatie, waarmee ING van accurate en actuele data wordt voorzien voor hun financiële processen. Deze tool benadrukt het belang van geavanceerde technologische integratie in de financiële sector en dient als een cruciale schakel in het optimaliseren van bedrijfsvoering.

Active River Cruises Boekingen

Project ImageIn samenwerking met Venstra IT mochten we voor Active River Cruises een online platform realiseren waar hun Agents boekingen rechtstreeks in hun systeem konden plaatsen.

In samenwerking met Venstra IT mochten we voor Active River Cruises een online platform realiseren waar hun Agents boekingen rechtstreeks in hun systeem konden plaatsen.

Realtime Urineanalyse: UMCG en Hanze Hogeschool Innovatie

Project ImageLive Real-Time Monitoring voor Effectievere Patiëntenzorg

In een baanbrekende samenwerking tussen het UMCG Groningen en de Hanze Hogeschool is een project gerealiseerd waarbij een bloedanalyseapparaat is omgebouwd voor het live meten van urine bij patiënten. Deze innovatieve testopstelling stelt medische professionals in staat om snel de effecten van medicatie en voeding te analyseren en indien nodig bij te sturen. Dit bevordert een effectievere monitoring van patiënten, waardoor hun herstelproces wordt versneld en de tijd tot hun thuiskomst wordt verkort, wat bijdraagt aan een verbetering van de gezondheidszorg.